苏州瑞晟茂环保设备有限公司 地 址: 江苏省昆山市周市镇康辉路388号1号厂房4楼 传真:0512-55253993 邮箱:krspcb@163.com 网址:http://www.szrsm.com
|
|
 |
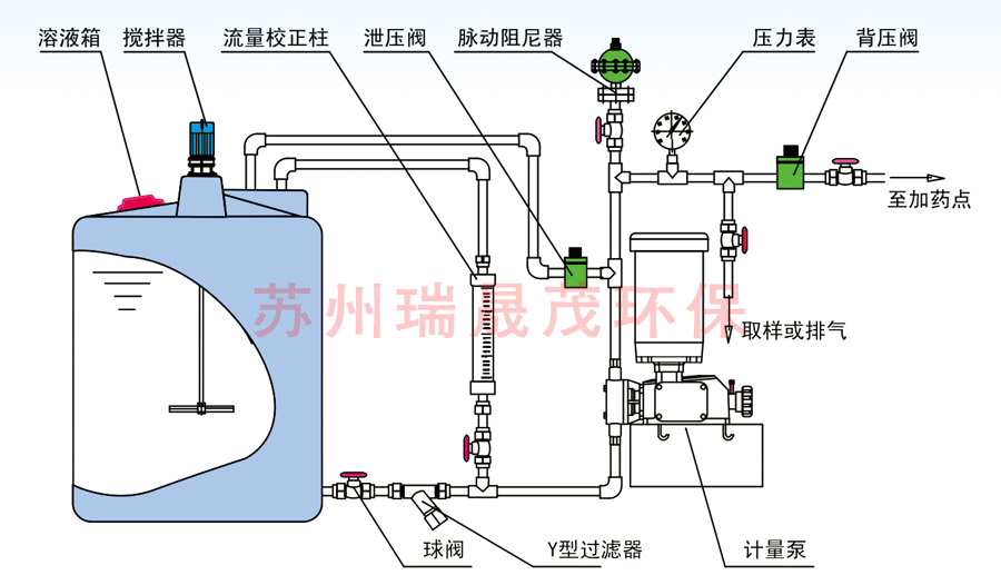
米顿罗计量泵安装附件及管路系统 |
当前所在的位置:首页 > 米顿罗计量泵安装附件及管路系统 |

以计量泵为主的系统加药设备中的配套或者辅助设备。
可以有效提高计量泵的计量精度,改善计量泵的工作环境,从而延长计量泵的使用寿命。常规配置如下:
安全阀一泄压阀,保护系统及各部分管路中部件和设备的安全
背压阀一持压、稳压、背压作用、防止虹吸现象、提供稳定压力环境,提高计量泵的计量精度脉冲缓冲器一缓冲脉冲、 吸收震动能量、输送液体平稳
搅拌器一搅拌、混合、反应、传热等作用.
注射阀一单向注射、防回流、-定压力的背压作用、提高计量精度
单向阀一液体单向流动
底阀过滤器一作为吸入 管终端的过滤器
Y型过滤器一进口管 路中的杂污、固体颗粒的过滤
流量计一直观、方便读取流量
液位计一容器内液体位置高度、读取溶液体积
视镜一管路、容器内的液体流动状况
流量标定管一准确标定计量泵的流量
隔膜压力表一强腐蚀液体的管路系统压力测量和读取
|
热门产品
2寸金属型英格索兰隔膜泵
1寸非金属英格索兰隔膜泵
1/4“非金属型英格索兰隔膜泵
2“非金属型英格索兰隔膜泵
1.5寸金属型英格索兰隔膜泵
1寸金属型英格索兰隔膜泵
1/2”非金属型英格索兰隔膜泵
1/2”金属型英格索兰隔膜泵
|
|
|